ÒøÐÐÊý¾ÝÇå¾²Ì¬ÊÆÊµ¼ù£ºÍû¼ûΣº¦ÊÇÏÈÊÖ£¬£¬ÊØ×¡µ×ÏßÊÇÓ²ºË
Ðû²¼Ê±¼ä 2025-11-21Êý×Ö»¯À˳±ÕýÉî¿ÌÖØËܽðÈÚÐÐÒµ£¬£¬Ã¿Ò»´ÎתÕË¡¢Àí²Æ¡¢´û¿îÓªÒµ±³ºó£¬£¬¶¼Éæ¼°º£Á¿Ãô¸ÐÊý¾ÝµÄÁ÷ת¡£¡£ÕâЩÊý¾Ý²»µ«¹Øºõ¿Í»§Òþ˽Ó빤ҵÇå¾²£¬£¬¸üÖ±½Ó¹ØÏµµ½½ðÈÚÎȹÌÓëÃñÉú°ü¹Ü¡£¡£
½üÄêÀ´£¬£¬Ëæ×Å¡¶ÒøÐаü¹Ü»ú¹¹Êý¾ÝÇå¾²ÖÎÀí²½·¥¡·£¨½ð¹æ¡²2024¡³24ºÅ?£©ÒÔ¼°¡¶ÖйúÈËÃñÒøÐÐÓªÒµÁìÓòÊý¾ÝÇå¾²ÖÎÀí²½·¥¡·£¨ÖйúÈËÃñÒøÐС²2025¡³µÚ3ÏÂÁµÈÏà¼ÌÐû²¼£¬£¬Ã÷È·ÒªÇóÒøÐС°½¨ÉèÁýÕÖÊý¾ÝÈ«ÉúÃüÖÜÆÚµÄΣº¦¼à²â»úÖÆ£¬£¬ÊµÏÖΣº¦Ôçʶ±ð¡¢ÔçÔ¤¾¯¡¢Ôç´¦Öóͷ£¡±¡£¡£
ÔÚ´ËÅä¾°Ï£¬£¬Ä³ÒøÐÐÔÚÍÆ½øÊý×Ö»¯×ªÐÍÀú³ÌÖУ¬£¬Éî¿ÌÊìϤµ½Êý¾ÝÇå¾²ÒѲ»ÔÙÊǺǫ́ÊÖÒÕÎÊÌ⣬£¬¶øÊÇÃæÏò¿Í»§µÄ½¹µãЧÀÍÔÊÐí£¬£¬¡°Íû¼ûΣº¦¡±Êǽ¨Éè¿Í»§ÐÅÈεĻù´¡£¬£¬¡°ÊØ×¡µ×Ïß¡±ÔòÊÇάϵºã¾Ã¹ØÏµµÄÓ²ºË°ü¹Ü¡£¡£È»¶ø£¬£¬¸ÃÒøÐÐÔÚÊý¾ÝÇå¾²ÖÎÀíʵ¼ùÖÐÈÔÃæÁÙÒÔÏÂÌôÕ½£º
Ò»ÊÇÊý¾Ý×ʲúÅÌ»õ¸ß¶ÈÒÀÀµÈ˹¤²Ù×÷£¬£¬È±·¦×Ô¶¯»¯¡¢ÖÇÄÜ»¯µÄ×ʲú·¢Ã÷Óë·ÖÀ๤¾ß£¬£¬µ¼ÖÂÅÌ»õЧÂʵ͡¢ÁýÕÖ²»È«¡¢¸üÐÂÖͺ󡣡£²»µ«ÈÝÒ×·ºÆðÎ󱨡¢Â©±¨µÈÎÊÌ⣬£¬¸üÄÑÒÔʵÏÖ¶ÔÊý¾Ý×ʲúµÄʵʱ¸ÐÖªÓ붯̬ÖÎÀí£¬£¬ÎÞ·¨ÓÐÓÃÖ§³ÖÊý¾ÝÖÎÀí¡¢ºÏ¹æÉ󼯼°Çå¾²·À»¤µÈÒªº¦ÓªÒµÐèÇ󣻣»£»£»
¶þÊÇÊý¾ÝÔÚÊÕÂÞ¡¢´æ´¢¡¢´¦Öóͷ£¡¢¹²Ïí¡¢Ïú»ÙµÈ»·½ÚÖÐÆµÈÔÁ÷¶¯£¬£¬È±·¦¶ÔÊý¾ÝÈ«ÉúÃüÖÜÆÚÁ÷ת·¾¶µÄÓÐÓÃ×·×ÙÓë¿ÉÊÓ»¯ÄÜÁ¦¡£¡£Êý¾ÝȪԴ¡¢Á÷ת·¾¶ÓëʹÓùæÄ£ÄÑÒÔ×¼È·ÕÆÎÕ£¬£¬µ¼ÖÂÊý¾ÝѪԵ²»Çå¡¢ÔðÈνçÏßÄ£ºý£¬£¬±£´æÀÄÓÃÓëй¶Σº¦£»£»£»£»
ÈýÊÇÏÖÓÐÇ徲ϵͳÆÕ±éȱ·¦Õë¶ÔÃô¸ÐÊý¾ÝµÄÖÇÄÜʶ±ð¡¢·Ö¼¶·ÖÀ༰ÐÐΪÆÊÎöÄÜÁ¦£¬£¬ÄÑÒÔ×Ô¶¯·¢Ã÷Òì³£»á¼û¡¢Ô½È¨²Ù×÷¡¢¸ßƵÏÂÔØ¡¢·ÇÊÚȨÍâ·¢µÈ¸ßΣº¦ÐÐΪ¡£¡£Í¬Ê±£¬£¬¶ÔÍøÂçÁ÷Á¿ÖеÄÊý¾ÝÄÚÈÝȱ·¦Éî¶ÈÆÊÎö£¬£¬ÎÞ·¨ÊµÊ±Ê¶±ðDZÔÚµÄÊý¾Ýй¶ͨµÀ£¨Èçͨ¹ýAPIµÈ·½·¨£©£¬£¬µ¼ÖÂÇå¾²ÏìÓ¦Öͺ󡣡£
Èýºàáé¾¶
´òÔìÒøÐÐÊý¾ÝÇ徲Σº¦¼à²â¼Æ»®
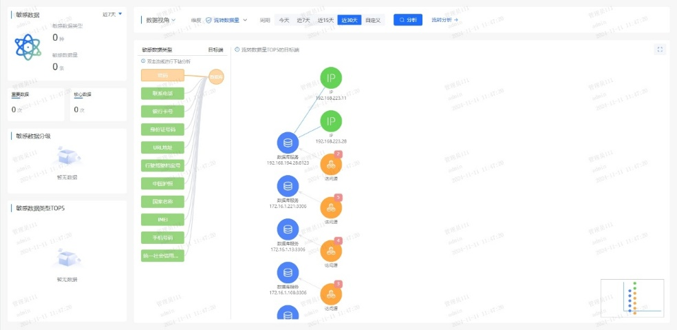
ΪӦ¶ÔÉÏÊöÌôÕ½£¬£¬ÄϹ¬NGÓéÀÖÁ¬Ïµ¸ÃÒøÐÐÏÖʵӪҵÐèÇ󣬣¬ÍƳöÒøÐÐÊý¾ÝÇ徲Σº¦¼à²â½â¾ö¼Æ»®£¬£¬Î§ÈÆ¡° Êý¾Ý×ʲú²â»æ¡¢·ÖÀà·Ö¼¶ÒÔ¼°Êý¾ÝÁ÷תΣº¦¼à²â ¡±Èýºàáé¾¶£¬£¬ÖúÁ¦ÒøÐÐʵÏÖ´Ó±»¶¯ÏìÓ¦µ½×Ô¶¯¹Ü¿ØµÄת±ä¡£¡£
Ò»¡¢ÒÔÊý¾ÝΪÖÐÐÄ£¬£¬»æÖÆ¡°Ãô¸ÐÊý¾ÝµØÍ¼¡±
ϵͳÊáÀí¿Í»§Éí·ÝÐÅÏ¢£¨C1Àࣩ¡¢ÕË»§ÐÅÏ¢£¨C2Àࣩ¡¢ÉúÒâÐÐΪ£¨C3ÀࣩµÈÒªº¦Êý¾Ý×ʲú£¬£¬½¨ÉèͳһµÄÊý¾ÝĿ¼£»£»£»£»ÒÀ¾Ý¡¶½ðÈÚÊý¾ÝÇå¾² Êý¾ÝÇå¾²·Ö¼¶Ö¸ÄÏ¡·£¨JR/T 0197¡ª2020£©£¬£¬×Ô¶¯¶Ô¿Í»§Êý¾Ý°´Ãô¸Ð¶È´ò±ê£¬£¬Îª½¹µãÊý¾ÝÉèÖøü¸ß·À»¤Æ·¼¶£»£»£»£»Á¬ÏµÖªÊ¶Í¼Æ×ÊÖÒÕ£¬£¬¿ÉÊÓ»¯·ºÆðÊý¾ÝÔÚӪҵϵͳ¡¢µÚÈý·½½Ó¿Ú¡¢Íâ°üƽ̨¼äµÄÁ÷ת·¾¶£¬£¬¾«×¼Ê¶±ð¸ßΣº¦½Úµã¡£¡£
Ò»µ©±¬·¢¿Í»§Êý¾ÝÒì³£»á¼û£¬£¬ÏµÍ³¿ÉÔÚÃë¼¶ÄÚ¶¨Î»¡°ºÎÈË¡¢ºÎʱ¡¢Í¨¹ýºÎϵͳ¡¢»á¼ûÁËÄÄЩ×ֶΡ±£¬£¬´ó·ùÌáÉýÇå¾²ÏìӦЧÂÊ¡£¡£


¶þ¡¢´òÔìAIÇý¶¯µÄʵʱΣº¦¼à²âÒýÇæ
ͨ¹ý°²ÅÅÓû§ÐÐΪÆÊÎö£¨UEBA£©Ä£×Ó£¬£¬½¨ÉèÔ±¹¤/ϵͳµÄÕý³£²Ù×÷»ùÏߣ¬£¬ÊµÏÖ¶Ô¸ßÆµÅÌÎÊ¡¢·ÇÊÂÇéʱ¼ä»á¼û¡¢¿çȨÏÞµ÷È¡µÈÐÐΪ×Ô¶¯´ò·ÖÔ¤¾¯¡£¡£Á¬ÏµÊý¾ÝÇå¾²ÖÇÄÜÌ壬£¬¼¯³ÉÓªÒµºÍÇå¾²Êý¾Ý£¬£¬¹¹½¨Éî¶Èѧϰ¡¢Ñ»·Éñ¾ÍøÂçµÈÄ£×ÓËã·¨£¬£¬Í¨¹ý¹æÔòÆ¥Å䡢ģʽʶ±ð¡¢Òì³£¼ì²â¡¢Ç÷ÊÆÆÊÎöµÈÐÐΪÆÊÎöÊÖÒÕ£¬£¬Ê¶±ðÓû§ºÍʵÌåÒì³£ÐÐΪ£¬£¬ÊµÏÖӪҵΣº¦¿ØÖÆÓë×·ËÝ¡£¡£
ͨ¹ý»ùÓÚÒ쳣ģ×ÓЧ¹ûµÄ¶þ´Î´¦Öóͷ££¬£¬¿É¾«×¼Ê¶±ð20%µÄ¸ß¼ÛÖµ¸æ¾¯£¬£¬Ïû³ý80%¸æ¾¯ÔëÉù£¬£¬ÖúÁ¦ÔËÓªÖ°Ô±¿ìËÙ¾Û½¹ÓÐÓÃÍþв£¬£¬ÏÔÖøÌáÉýÆÊÎöЧÂÊ¡£¡£
Èý¡¢Ò»Á¬ÑݽøµÄÇå¾²·À»¤ÄÜÁ¦
ƽ̨¶ÔÊý¾ÝÅúÁ¿µ¼³ö¡¢Òªº¦ÐÅÏ¢ÅÌÎʵȸßΣ²Ù×÷ʵÑ鶯̬Ԥ¾¯£¬£¬½«Î£º¦¸æ¾¯×ª»¯Îª´¦Öóͷ£¹¤µ¥£¬£¬Áª¶¯ºÏ¹æ¡¢¿Æ¼¼ÓëÓªÒµ²¿·ÖÐͬÏìÓ¦£»£»£»£»Í¬²½½¨ÉèÇå¾²ÔËÓª»úÖÆ£¬£¬ÔÚ¿ÉÄÜÓ°ÏìÊý¾ÝÇ徲ʱʵʱ¸æ¾¯´¦Öóͷ£Ðγɳ£Ì¬»¯»úÖÆ£¬£¬²¢»ùÓÚÀúÊ·ÊÂÎñ¸´ÅÌÒ»Á¬µü´úΣº¦Ê¶±ðÄ£×ÓÓë´¦Öóͷ£¹æÔò£¬£¬ÊµÏÖÇå¾²ÄÜÁ¦µÄ×ÔÎÒÑݽøÓë±Õ»·ÌáÉý¡£¡£
ͨ¹ý¶¯Ì¬Ô¤¾¯¡¢¿ç²¿·ÖÐͬÓë±Õ»·µü´ú»úÖÆ£¬£¬ÊµÏÖÊý¾Ý¸ßΣ²Ù×÷µÄÖÇÄÜ·À¿ØÓëÇå¾²ÄÜÁ¦Ò»Á¬½ø»¯¡£¡£
ËÄ´ó½¹µãÓÅÊÆ
ÖúÁ¦ÒøÐй¹½¨Êý¾ÝÇå¾²·ÀµØ
±¾¼Æ»®ÒÔÖÇÄÜ»¯¡¢È«ÖÜÆÚµÄÊý¾ÝÇ徲Σº¦ÆÊÎöΪ»ù´¡£¬£¬ÁýÕÖÊý¾ÝÈ«ÉúÃüÖÜÆÚµÄ²Ù×÷¡¢ºÏ¹æÓëÒ쳣״̬£¬£¬Í¨¹ýÊÕÂÞ¡¢¾«×¼²¶»ñ¡¢Éî¶ÈÆÊÎö¡¢Ö±¹ÛÕ¹ÊÕ¬ëÈ«³ÌËÝÔ´£¬£¬Ô¤ÅÐΣº¦Ç÷ÊÆ£¬£¬ÖúÁ¦Óû§ÊµÊ±ÕÆ¿ØÊý¾ÝÇå¾²Ì¬ÊÆ£¬£¬ÊµÊ±·¢Ã÷²¢Õ¹ÍûDZÔÚÍþв¡£¡£

Ò»¡¢ÖÇÄÜʶ±ðÐÂÎÅ̬Êý¾Ý
ÈÚºÏAIÊÖÒÕ£¬£¬¶Ô¾²Ì¬´æ´¢Ó붯̬Á÷תÊý¾Ý¾ÙÐÐÉî¶ÈÆÊÎöÓë×Ô¶¯»¯´¦Öóͷ££¬£¬¾«×¼Ê¶±ðÃô¸ÐÊý¾Ý¼°ÆäΣº¦¡£¡£
¶þ¡¢ÖªÊ¶Í¼Æ×Õ¹ÏÖÊý¾ÝÁ÷¶¯Âß¼
»ùÓÚ֪ʶͼÆ×¹¹½¨ÊµÌ幨Áª£¬£¬ÇåÎúÃè»æÊý¾ÝÁ÷¶¯µÄÖØ´óÐÐΪģʽ£¬£¬Õ¹ÏÖÆäÄÚÔÚÂß¼£¬£¬Ö§³ÖÊý¾ÝÇý¶¯¾öÒé¡£¡£
Èý¡¢ÖÜÈ«Êý¾ÝΣº¦ÆÀ¹À
Á¬ÏµÉî¶Èѧϰ¡¢ÎÞ¼àÊÓѧϰÓëͼʶ±ðÊÖÒÕ£¬£¬¿ªÕ¹È«ÉúÃüÖÜÆÚºÏ¹æÆÊÎö¡¢ÖصãÉó¼ÆÓëÒì³£¼ì²â£¬£¬Ê¶±ðÒÑÖªÓëδ֪Σº¦£¬£¬Õ¹ÍûÓ°Ïì¹æÄ£ÓëÉú³¤Ç÷ÊÆ¡£¡£
ËÄ¡¢×¼È·×·×ÙÊý¾Ý·¾¶
ÔËÓöàάÆÀ¹ÀÖ¸±êÓë·¾¶Ì½Ñ°ÊÖÒÕ£¬£¬Éî¶È×·ËÝÊý¾Ý»á¼ûÓë¹²ÏíÀú³Ì£¬£¬¾«×¼¶¨Î»Ç±ÔÚй¶·¾¶£¬£¬ÊµÊ±·À¿ØÎ£º¦¡£¡£

ÔÚÊý×Ö½ðÈÚʱ´ú£¬£¬Êý¾ÝÇå¾²²»µ«ÊÇÊÖÒÕͶÈ룬£¬¸üÊÇÐÅÈλùʯ£»£»£»£»Î£º¦¼à²â²»µ«ÊǺϹæÒªÇ󣬣¬¸üÊÇЧÀÍÑÓÉì¡£¡£Í¨¹ý½¨ÉèÊý¾ÝÇå¾²Ì¬ÊÆÖÎÀíÆ½Ì¨£¬£¬ÒøÐпÉʵÏÖÊý¾ÝÈ«ÉúÃüÖÜÆÚÇ徲Σº¦¼à²âÔ¤¾¯ÓëÈ«ÌìºòΣº¦Ì¬ÊÆÖÎÀí£¬£¬È·±£Ã¿Ò»±ÊÊý¾ÝÁ÷¶¯Çå¾²¿É¿Ø£¬£¬Îª¿Í»§ÐÅÈÎÓëÓªÒµÁ¢ÒìÌṩ¼áʵ°ü¹Ü¡£¡£


¾©¹«Íø°²±¸11010802024551ºÅ